新闻中心
当前位置 当前位置:首页 > 新闻中心 > 公司新闻

欧亚制冷分享|冷水机组关键运行参数的诊断意义与优化策略

发布时间: 2025-10-31 作者:admin 分享到:
二维码分享

冷水机组的日常运行与维护中,精 准掌握核心热力学参数的变化趋势,是判断系统健康状态、预判潜在故障的关键。本文将深入解析四个关键运行指标——蒸发/冷凝端小温差、排气过热度、制冷剂过冷度以及冷却水温度,探讨其物理含义、正常范围及异常预警机制,为设备高 效稳定运行提供数据支撑与技术指导。

一、蒸发器与冷凝器端“小温差”

“小温差”是指冷水机组蒸发器或冷凝器侧载冷剂(如冷冻水或冷却水)出口温度与其对应制冷剂饱和温度之间的...差值。具体而言:

- 蒸发器小温差 = 冷冻水出水温度 - 蒸发压力对应的饱和温度

- 冷凝器小温差 = 冷却水出水温度 - 冷凝压力对应的饱和温度

该参数直接反映换热表面的清洁程度与传热效率。在标准工况下,此值通常应控制在 2.5°C以内,且运行过程中应保持稳定,无突变现象。

当监测发现小温差显著增大时,需引起高度重视。可能原因可分为两类:

1. 机组内部问题:如换热管结垢、铜管腐蚀穿孔导致水侧渗漏至制冷剂侧、系统内混入不凝性气体、制冷剂泄漏等;

2. 水系统问题:包括水泵性能下降导致水流量不足、过滤器堵塞、管道积垢或水质恶化引发生物黏泥沉积等。

因此,持续监控小温差变化趋势,可作为预防性维护的重要依据,及时干预可避免能效下降甚至设备损坏。

欧亚防爆变频水冷螺杆低温冷水机组

二、排气过热度

排气过热度定义为压缩机排气温度与冷凝饱和温度之差,是评估压缩机工作状态的核心参数之一。对于离心式冷水机组,正常排气过热度一般维持在 7°C左右,合理区间为 4~10°C。

该值的高低直接影响压缩机能耗水平。过热度越低,说明压缩机排气温度接近冷凝温度,能量利用更充分,系统整体能效更高;反之,过热度偏高则意味着压缩过程产生过多无效热量,功耗上升。

异常情况分析如下:

- 过热度偏低(<3°C):可能存在吸气端带液风险,即气态制冷剂中夹杂液滴进入压缩机,易引发液击,损害叶轮或轴承;

- 过热度明显偏高(>15°C):表明压缩效率下降,可能原因包括叶轮磨损、进口导叶调节失灵、轴承异常、压缩机反转或运行工况严重偏离设计点。

通过定期记录排气温度与冷凝温度,建立趋势图谱,有助于早期识别压缩机性能衰退,实现 精 准运维。

三、过冷度

过冷度指冷凝器出口液态制冷剂温度低于其饱和温度的程度,即:

过冷度 = 冷凝饱和温度 - 冷凝器出液温度

对于配备过冷器的水冷冷凝系统,理想过冷度约为 5°C。适当的过冷可..液态制冷剂在进入节流装置前完全处于液相状态,防止“闪发气体”产生,提升蒸发器有效换热面积,进而提高制冷系数(COP)。

过冷度异常往往揭示系统调控问题:

- 过冷度过低甚至为负值:说明制冷剂未充分冷却,可能由于制冷剂充注量过多,占据冷凝器有效换热空间,导致高压升高、冷凝温度上扬,间接推高蒸发温度,削弱换热驱动力;

- 过冷度过高:虽少见,但可能与过冷器调节不当或节流前管道阻力过大有关。因此,过冷度不仅是判断制冷剂充注量的重要参考,也是优化冷凝器液位控制、调节供液阀开度的重要依据。

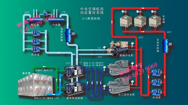
中央空调机房-动态冰浆蓄冷系统(典型2+1结构)

四、冷却水温度

冷却水系统承担着将制冷剂在冷凝过程中释放的热量排向环境的任务。其进/出水温度直接影响冷凝压力与机组整体性能。值得注意的是,冷却水温度并非越低越好,也非越高越优,而应在设计范围内维持动态平衡。

- 水温过高:导致冷凝压力上升,压缩比增大,功耗增加。据实测数据,冷却水进水温度每升高1°C,机组能耗约上升3%~4%。同时,高温更易促进冷凝器内结垢,增加高压保护风险,甚至诱发喘振;

- 水温过低:虽有利于降低冷凝压力,但可能导致冷凝器出液温度过低,影响储液器或经济器运行,严重时引发压缩机供油困难(润滑油黏度过高、回油不畅),造成缺油报警或润滑失效。

理想的冷却水运行策略应结合环境湿球温度、负荷需求及机组特性进行智能调控,避免极端温度运行,延长设备寿命。

综上所述,小温差、排气过热度、过冷度与冷却水温度四大参数构成了冷水机组运行监控的核心指标体系

三台冷水机组+两台动态冰浆机系统调试|欧亚制冷项目实拍

陕西欧亚乐金制冷工程有限公司集工业冷水机组工业冷却系统动态冰浆蓄冷设备冷库设备低温空气源热泵机组螺杆式冷水机组变频冷水机组乳制品生产制冷设备食品冷冻机组等产品的研发、制造、系统配置及安装服务。服务领域涉及新能源、航空航天、空调净化、工业冷水、冷库工程、乳品及饮品加工、生物技术、电子科技、食品速冻、农副产品及中药材烘干等多个领域。具有建筑机电安装专业承包资质,安 全 生产许可资质等。为客户提供高性价比的服务是我们始终不渝的态度。

欧亚制冷期待与您合作!

联系电话:136 6929 9069(微信同号)!